文章中涵盖了针对Token最新下载版的市场策略及推广成效的评估,同时分析了该策略在吸引消费者方面的实际效果。
市场策略制定Token最新下载的制定市场策略全面考量了当前市场状况及目标消费群体的特性。经过前期对市场的深入调研,我们清晰掌握了用户需求与竞争对手的状况。基于这些信息,我们确立了多样化的推广手段,包括线上线下联动、利用社交媒体进行营销等。我们的策略目标清晰,旨在在激烈的市场竞争中凸显自身优势,吸引更多用户。
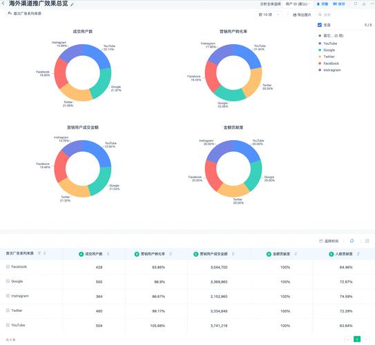
投放渠道选择渠道挑选对成效至关重要。Token挑选了众多主流平台进行应用下载与推广,包括各大应用商店和专业软件平台。在社交媒体领域,我们同样挑选了用户活跃度高、与目标受众高度匹配的平台进行宣传。各个渠道各具特色,综合运用能够覆盖更广泛的用户群体,从而增强品牌的影响力。
吸引用户方法为吸引顾客,Token实施了多样化的策略。首先,通过改善产品界面和丰富功能,增强了用户的使用感受;其次,推出了包括限时免费、下载即赠送奖励等在内的多项优惠活动。再者,依靠用户之间的良好口碑,激励现有用户分享下载链接,以此吸引新用户加入。这些举措从多个层面激发了用户下载和使用的兴趣。

投放效果评估评估投放效果发现,下载量显著增加,这表明我们的市场策略和投放渠道选择是正确的。数据分析使我们得以洞察用户的行为和偏好。然而,也存在一些不足,比如某些渠道的转化率较低,亟待改进。总的来说,投放活动取得了正面成效,但仍有提升的空间。
策略优化建议关于存在的问题,我们提出了策略优化的建议。对于转化效果不佳的渠道,建议调整推广的内容和形式。此外,我们需持续留意市场变化和用户需求的发展,及时调整市场策略。同时,增强与用户的沟通交流,收集他们的意见和建议,以此持续提高产品和服务的质量与水平。
你认为这种Token的市场策略在哪些方面还有提升空间?不妨点个赞,把这篇文章转发出去,留下你的看法,一起来交流讨论!